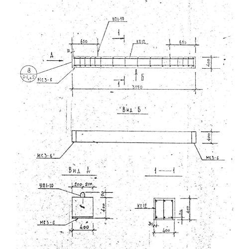
Б 31

Чертеж изделия:
Характеристики изделия:
ПараметрЗначение
длина3050 мм
ширина400 мм
высота400 мм
вес1230 кг
серия1.125 КЛ-3

Б 31 Балки по серии 1.125 КЛ-3.