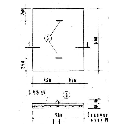
ПТП 11-9 плиты плоские

Чертеж изделия:
Характеристики изделия:
ПараметрЗначение
длина1100 мм
ширина900 мм
высота80 мм
масса197,5 кг
нормативный документСерия ИИ 03-02

ПТП 11-9  Плиты плоские по Серии ИИ 03-02.